Difficulties for Businesses
B2B sales when organizing sales




- Customer data is fragmented and not centrally stored
- It is difficult to manage the sales promotion process through many stages
- Failure to manage and grasp customer care activities of the sales team
- Accounting Data - Sales are not connected, it takes time to look up inventory/debts, and enter order data
- There are no instant, multi-dimensional sales data or reports to make accurate decisions
Industry-specific Process
Software DMS + CRM 2 in 1 for B2B businesses

360 customer data management
Data security - Avoid loss - maximize customer data exploitation
- Store and fully manage customer information: company information, address, email, phone number, contact person,...
- Track interaction history, purchases & customer care
- Assign detailed user rights according to operations, features, and data
- Automatic care via email, sms

Monitor the long-term sales promotion process
Improve sales efficiency with a systematic process
- Customize your sales process according to your business needs"
- Instantly grasp the status and promotion progress of each sales opportunity
- Grasp the win rate, reasons for failure, etc. to analyze and optimize

Manage inventory of goods by lot number, expiration date, and specification code
Grasp inventory status quickly
- Manage goods centrally by expiration date, batch number, unit of measure, serial number, machine number
- Easily look up inventory status, ordered quantity, undelivered quantity,... easily

Manage orders, deliver multiple times for large orders
Track details of order fulfillment progress
- Manage contract information, order status, and payments
- Easily track delivery progress and invoice issuance progress to customers

Manage sales team, improve productivity
Track - monitor - evaluate productivity
- Assign goals and monitor goal implementation for each department, division, and employee
- Grasp the customer care activities of the sales team
- Analyze win rate, win/loss reasons for each sales opportunity, and evaluate team capacity

Connect and inherit accounting and sales data
Save effort on data entry - process orders quickly
- Customer data, orders, inventory, debt,... are connected and consistent between accounting and business, avoiding overlap, duplication, manual data entry...
- Orders and contracts are received and processed quickly

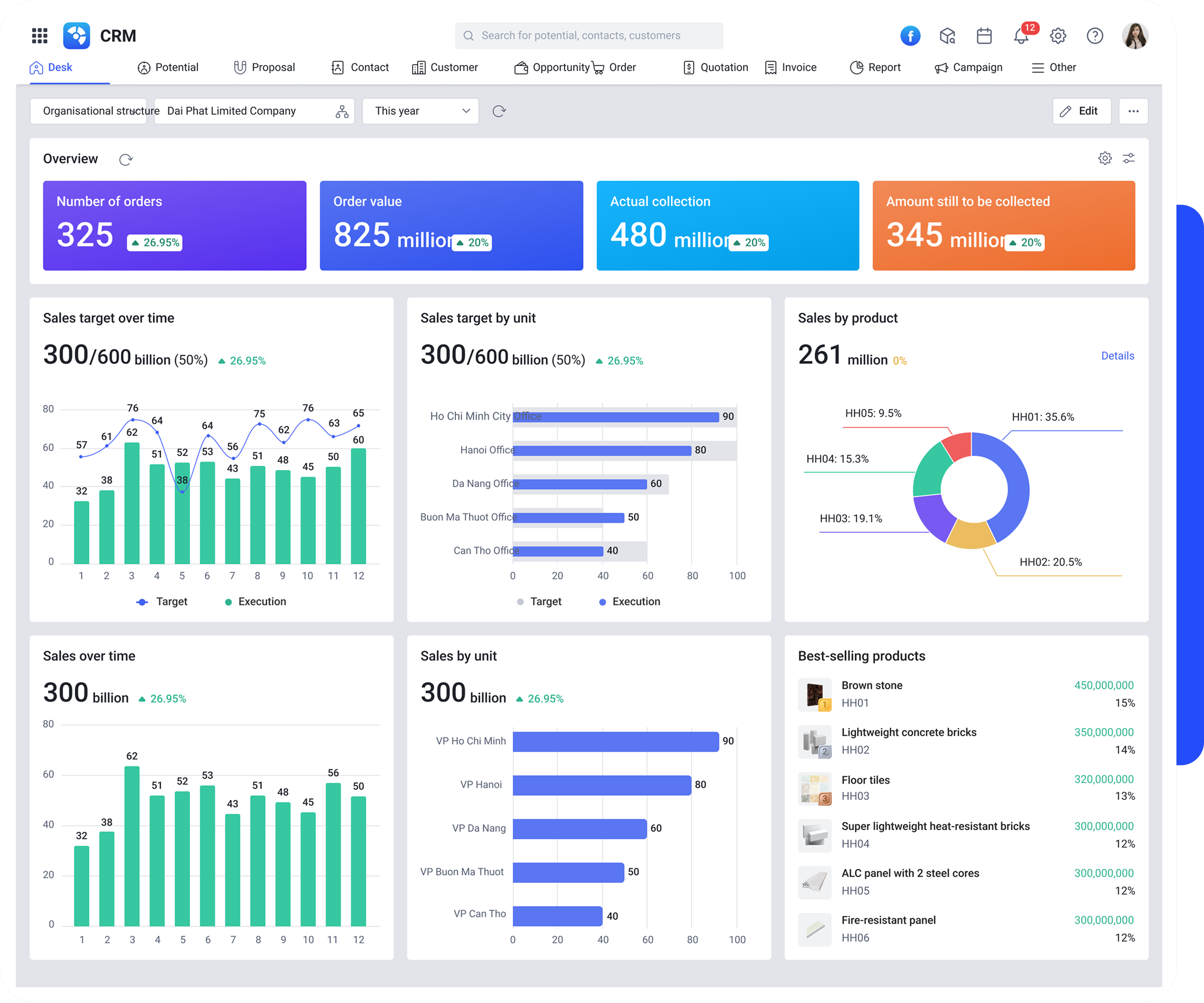
Multi-dimensional, flexible business reporting system
Grasp business situation & sales forecast to make timely business decisions.
- 30+ business report & analysis templates according to administrators' reporting needs
- Report sales by market, coverage, and goods; source of sales opportunities
- Monitor sales to control business efficiency, promotion program effectiveness,...
Sales Management Software MISA AMIS CRM
Meets 20+ sales operations effectively
- Assign & monitor sales target implementation
- Manage field staff, market visits
- Manage goods, quotes, inventory, debts
- Establish automated sales process
- 30+ multi-dimensional, accurate, instant business reports
- Data interconnection with accounting software
- Unlimited customer data storage
- Cloud & mobile app - easily work anytime, anywhere
MISA AMIS accompanies businesses in digital transformation
5000+ B2B Enterprises
have successfully applied
MISA AMIS CRM
REGISTER FOR CONSULTATION

0904 885 833
https://amis.misa.vn/
